Create and Manage Issues
Effective issue management is vital for maintaining optimal equipment performance and minimizing downtime. Supervisors in mRounds can create new issues based on operator feedback, track the progress of ongoing issues, and ensure tasks are completed and closed after resolution. This topic will guide you through the entire process, from issue creation to closure.
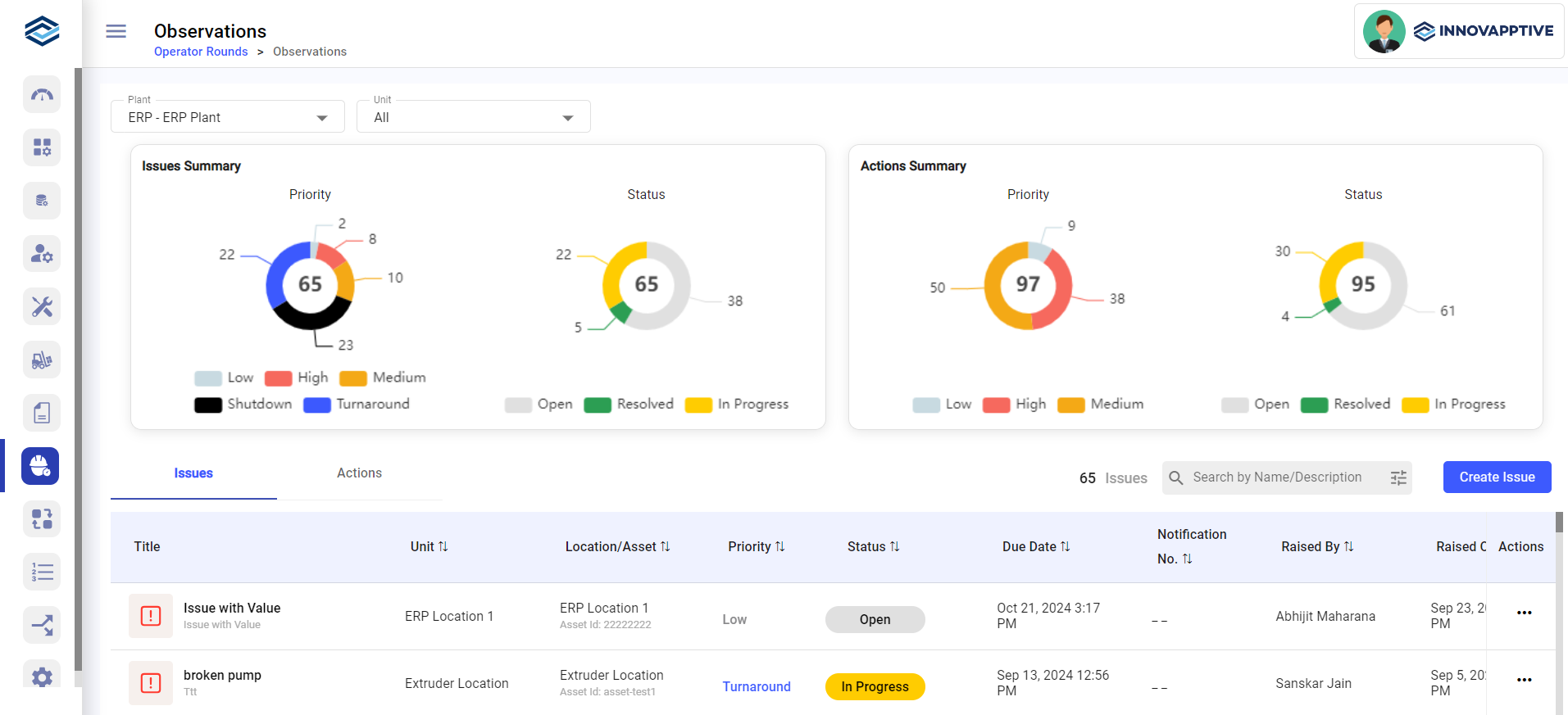
The Observations dashboard graphically represents Open Issues information in doughnut
charts, categorized by their priority and status. You can filter issues by
Plant and Unit.

